شرکت امنیت بلاکچین BlockSec در تاریخ ۳ نوامبر (۱۲ آبان) خبر از احتمال سوءاستفاده از پروتکل بالانسر (Balancer) و چند پروتکل فورکشده داد.
به گزارش میهن بلاکچین، مجموع خسارتها حدود ۸۳.۶ میلیون دلار برآورد شده است که شامل موارد زیر میشود:
- Balancer روی اتریوم: ۷۰ میلیون دلار
- Balancer روی بیس: ۳.۹ میلیون دلار
- Balancer روی پالیگان: ۱۱۷ هزار دلار
- Beets روی سونیک: ۳.۴ میلیون دلار
- Balancer روی آربیتروم: ۵.۹ میلیون دلار
- Beethoven روی اپتیمیزم: ۲۸۳ هزار دلار
در همین راستا، گزارشها نشان میدهد که حدود ۷۰.۹ میلیون دلار از Balancer به یک کیف پول تازه منتقل شده است. جزئیات توکنهای منتقلشده عبارتند از:
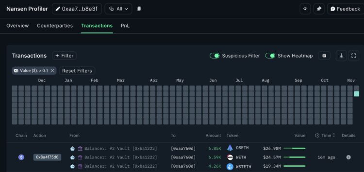
- ۶.۸۵ هزار OSETH
- ۶.۵۹ هزار WETH
- ۴.۲۶ هزار wSTETH
کاربران «Balancer» و پروتکلهای مرتبط باید مراقب تراکنشهای خود باشند و از هرگونه فعالیت مشکوک خودداری کنند. توصیه میشود که کاربران کیف پولها و نقدینگی خود را به دقت بررسی کرده و اقدامات احتیاطی لازم را انجام دهند.
گزارش شرکت امنیتی «PeckShield» نشان میدهد که این پروتکل مورد سوءاستفاده قرار گرفته و حدود ۸۸ میلیون دلار از داراییهایش از صندوقهایش خارج شده است.
لاگهای تراکنش «Etherscan» حاکی از آن است که مبالغ بزرگی به صورت غیرمعمول از آدرس «0xBA1…BF2C8» متعلق به Balancer به یک کیف پول خارجی منتقل شده است. این مبالغ شامل حدود ۶۵۸۷ WETH (۲۴.۵ میلیون دلار)، ۶۸۵۱ osETH (۲۶.۹ میلیون دلار) و ۴۲۶۰ wstETH (حدود ۱۹.۳ میلیون دلار) بوده که مجموعاً نشاندهنده جابجایی دهها میلیون دلار دارایی از صندوقهای پروتکل است.
«PeckShield» اعلام کرده که این حمله همچنان در چندین زنجیره که Balancer در آنها فعال است ادامه دارد و زیانهای احتمالی اکنون به حدود ۸۸ میلیون دلار رسیده است.
اگرچه تیم Balancer هنوز بیانیهای منتشر نکرده است، شاخصهای اولیه روی زنجیره حاکی از این است که رخداد یادشده احتمالاً یک اکسپلویت یا برداشت غیرمجاز بوده و نه انتقال معمول نقدینگی. چندین شرکت تحلیل بلاکچین از جمله «Nansen» نیز این تراکنشها را مشکوک گزارش کردهاند.
Balancer یک صرافی غیرمتمرکز و مدیر خودکار پرتفوی مبتنی بر اتریوم است که به کاربران امکان معامله توکنها و تأمین نقدینگی از طریق استخرهای خودمتعادلکننده را میدهد. این پروتکل که از سال ۲۰۲۰ فعال است، بیش از ۳۵۰ میلیون دلار ارزش کل قفلشده تنها روی اتریوم دارد.
پس از انتشار شایعات درباره احتمال سرقت روی زنجیره، قیمت توکن بومی Balancer یعنی BAL بیش از ۴٪ کاهش یافت.













