حجم واقعی استیبل کوین USDC روی شبکه اتریوم در ۲۴ ساعت گذشته تقریبا دو برابر حجم USDT شده است که میتواند نشانه دیگری از پایان سلطه تتر بر استیبلکوینها باشد.
به گزارش میهن بلاکچین و به نقل از کوین تلگراف، حجم واقعی روزانه استیبل کوین USD Coin در شبکه اتریوم در روز سهشنبه، دو برابر بیشتر از حجم USDT (تتر) بود و به این ترتیب این استیبلکوین توانست جایگاه اول استیبلکوینهای بازار را از USDT برباید.
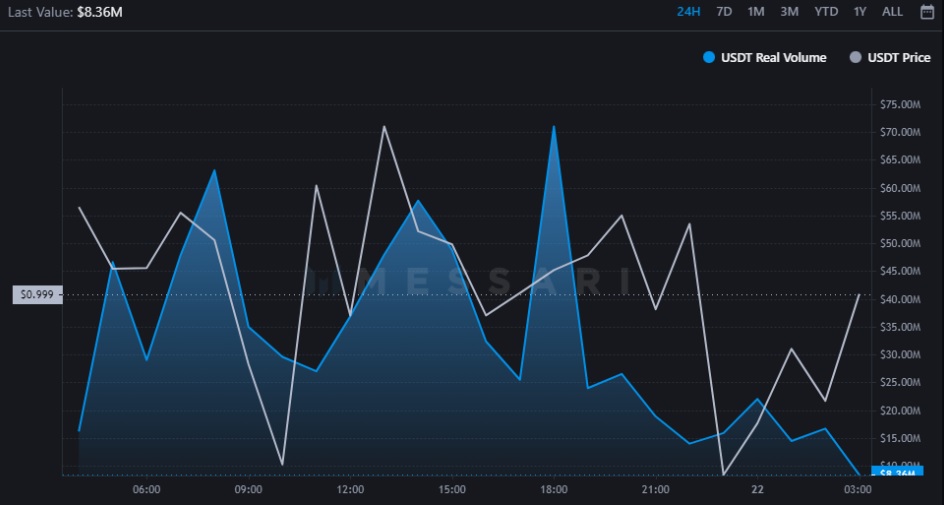
بر اساس اطلاعات پلتفرم مساری، استیبل کوین USDC، در ۲۱ ژوئن (۳۱ خرداد) ۱.۱ میلیارد دلار حجم واقعی روزانه را در شبکه اتریوم ارسال کرد که دو برابر حجم واقعی رمزارز USDT یعنی ۵۷۹ میلیون دلار بود.
معیار حجم واقعی مساری فقط از دادههای صرافیهای قانونی (که حجم قابلتوجهی دارند) تشکیل میشود و بنابراین با معیار «حجم کل» متفاوت است. صرافیهایی که در متریک حجم واقعی Messari گنجانده شدهاند عبارتاند از؛ بایننس، بیتفینکس، بیتفلایر، بیتاستمپ، بیترکس، کویبنبیسپرو، جمینی، ایتبیت، کراکن، پولونیکس و مواردی که در پلتفرم OnChainFX ردیابی میشوند.
عرضه USDC در حال افزایش است
عرضه در گردش تتر از وقتی که بالاترین رکورد خود را در ۱۱ می (۲۱ اردیبهشت) ثبت کرد، یک روند نزولی را آغاز نمود. به طوریکه با کاهش ۲۰٪ از ۸۳.۱ میلیارد کوین به ۶۷.۹ میلیارد کوین رسید. این حجم عرضه، کمترین مقداری است که تتر در ۸ ماه گذشته تجربه کرده است.
از سوی دیگر از تاریخ ۱۱ می تا الان عرضه USDC حدود ۱۳٪ رشد کرده و به ۵۵.۹ میلیارد دلار رسیده است. اگر این روند ادامه پیدا کند، میتوانیم شاهد پایان سلطه تتر در فضای استیبل کوینها باشیم.
سقوط ترا و بحران بدهی سلیوس و احتمال نابودی آن باعث ایجاد تردید در بین سرمایهگذاران شد و سقوط بازار در هفتههای اخیر نگرانی آنها را افزایش داد. در این شرایط بازخریدها در تتر به طور قابل توجهی افزایش یافت که منجر به کاهش عرضه شده است.
تتر در این راستا اقداماتی انجام داد تا اعتماد به استیبل کوین خود را بهبود ببخشد. این شرکت در ۱۳ ژوئن (۲۳ خرداد) اعلام کرد سقوط ترا و ماجرای سلسیوس و به طور کلی اتفاقات بازار کریپتو هیچ تاثیری بر ذخایر USDT نخواهد داشت. با وجود این، به نظر میرسد این حرفها روی سرمایهگذاران اثر نداشته است و آنها در حال مهاجرت به USDC هستند.
البته متریک حجم واقعی مساری همه فاکتورها را لحاظ نمیکند. دادههای کوینگکو نشان میدهد با در نظر گرفتن تمام بلاکچینها و صرافیها، حجم روزانه USDT همچنان با ۴۴ میلیارد دلار در صدر جدول استیبلکوینها است و قابل مقایسه با USDC که ۵ میلیارد دلار حجم دارد نیست.
با این حال، مشخص نیست که چه مقدار از حجم به دلیل استفاده از USDT در تجارت شستشو برای بزرگنمایی تعداد کوینها یا حجم صرافیها است. شاید به همین دلیل متریک حجم واقعی ایجاد شد که فقط بعضی از اطلاعات را قبول دارد.
در تلاش برای مبارزه با بازخریدهای مداوم و تردیدها در مورد ترکیب ذخایر تتر، پائولو آردوینو (Paolo Ardoino)، مدیر ارشد فناوری تتر، در ۱۵ ژوئن (۲۵ خرداد ۱۴۰۱) گفت تتر قصد دارد از ۱۲ شرکت حسابرسی برتر، در حسابرسیهای خود استفاده کند. وی گفت او ترجیح میدهد یکی از ۴ شرکت برتر، حسابرسی را انجام دهد.















